Setup Apache Kafka® MirrorMaker 2 monitoring#

The metrics for the replication flow in Aiven for Apache Kafka® MirrorMaker 2 are collected and can be exported via metric integration.

Setup a metric integration to an Aiven for InfluxDB® service#

To set up an integration to push Aiven for Apache Kafka MirrorMaker 2 metrics to an existing Aiven for InfluxDB® service, you can use either the Aiven console or the Aiven CLI.

The following example demonstrates how to push the metrics of an Aiven for Apache Kafka MirrorMaker 2 service named mirrormaker-demo into an Aiven for InfluxDB service named influxdb-demo via the Aiven CLI.

avn service integration-create      \
        -t influxdb-demo            \
        -s mirrormaker-demo         \
        -d influxdb

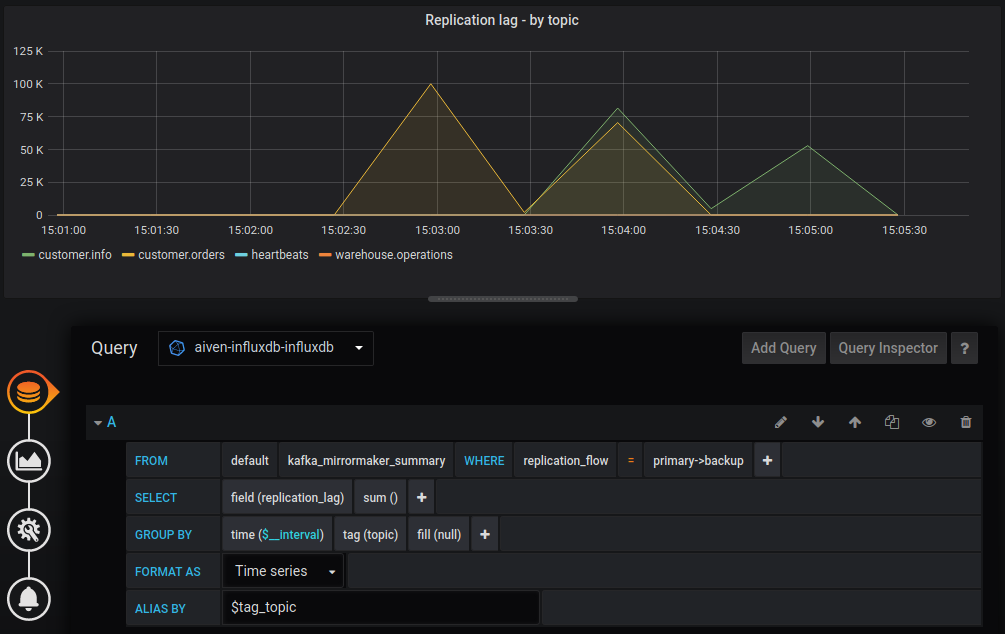
Once the integration is created the Apache Kafka MirrorMaker 2 metrics will flow into the Aiven for InfluxDB service in the measurement named kafka_mirrormaker_summary and can, for example, be visualized using Aiven for Grafana®

Grafana® Dashboard showing MirrorMaker 2 replica lag per topic

Other methods to monitor the replication#

  • JMX metric jmx.kafka.connect.mirror.record_count shows number of records replicated.

  • Monitor the latest messages from all partitions.

    An example using kt and jq:

kt consume -auth ./kafka.conf -brokers service-project.aivencloud.com:24949 \
-topic topicname -offsets all=newest:newest | \
jq -c -s 'sort_by(.partition) | .[] | \
{partition: .partition, value: .value, timestamp: .timestamp}'